
It’s been 8 months since we blogged about Horizontal Pod Autoscaling in Transifex, and around 4 months since we added Spot Instances Worker Groups to our Kubernetes cluster. A lot of exciting things have happened in our DevOps team during this last quarter, one of them being the addition of Vertical Pod Autoscaling, which we present in this post.
With this latest iteration on our Kubernetes autoscaling strategies, we have gained a lot more flexibility and ease-of-mind for when large workloads appear. Of course, the complexity has gone up a little, and we will talk about that in the next chapter. Βut the ability to add more resources to a running pod, on the fly, and thus avoiding Out Of Memory errors and CPU throttling issues is, frankly, priceless.
Let’s start by taking a look at how VPA works.
VPA Inner Workings
The Vertical Pod Autoscaler consists of 3 components:
- The Recommender, which tracks the past resource consumption and monitors the current one, and provides recommendations on what the containers’ CPU and memory requests should be.
- The Updater, which checks the managed pods and evicts them so that they can be recreated with the recommended values.
- The Admission Controller, which sets the correct resource requests on any new pods.
We should demystify and better understand what each component does, before moving on.
- The Admission Controller simply gets a request from the apiserver whenever a new pod creation event comes up, and checks if there is a matching VPA configuration for that pod. If it finds one, then it will use it to grab the recommended values and patch them onto the resource requests of the pod. Note that only the resource values of the pod change, while the resource values described in the deployment that manages the pod remain the same.
- The Updater decides which pods should be recreated, and is able to evict a pod. It takes that decision by fetching the current resource values of the pod, and comparing it with those that the VPA object has (provided by the Recommender).
- The Recommender is the core component of the VPA. It can pull historical resource usage data for every pod from Prometheus, as well as fetch current ones from the Metrics API, and calculate a recommendation based on them. Now, the actual calculation may be a bit hard to understand, but a careful read of the design proposal helps:
> For CPU the objective is to keep the fraction of time when the container usage exceeds a high percentage (e.g. 95%) of request below a certain threshold (e.g. 1% of time). In this model, the "CPU usage" is defined as mean usage measured over a short interval. The shorter the measurement interval, the better the quality of recommendations for spiky, latency sensitive workloads. Minimum reasonable resolution is 1/min, recommended is 1/sec.
> For memory the objective is to keep the probability of the container usage exceeding the request in a specific time window below a certain threshold (e.g. below 1% in 24h). The window must be long (≥ 24h) to ensure that evictions caused by OOM do not visibly affect (a) availability of serving applications (b) progress of batch computations (a more advanced model could allow user to specify SLO to control this).
A few more details of VPA:
- You may declare in a VPA object if you want it to track container memory or CPU, or both. We use both.
- A VPA object can run in one of 3 “modes”:
- “Off”, which is the equivalent of “dry-run”, as the recommended values are never actually acted upon.
- “Initial”, where the recommended values are only passed onto a pod only during its creation, and the pod is never evicted by the Updater in order to get the latest recommendations.
- “Auto”, where the VPA is free to evict pods and recreate them when it decides to apply the recommended values.
- The Recommender also takes into account “OOMKilled” events, but not all of them - we faced an issue with missed such events, and this is also included in the “Known limitations” section of the Github repository.
- A VPA object’s recommendations are:
- minAllowed & maxAllowed, which are treated as minimum and maximum allowed values for the resource request values.
- lowerBound & upperBound, which reflect the lower and upper values that the average resource usage must pass in order for an eviction to happen.
- uncappedTarget, which is equal to what the recommendation would be if the minAllowed and maxAllowed values were not applied.
- target, which is what we usually mean by “recommendation” in the VPA context, as it is the actual value that will be passed as resource request to any new pod.
- VPA should not be used alongside HPA on CPU or memory metrics. This is fine for us, as in most HPA cases we use external metrics, based on the number of incoming tasks, to scale Deployment replicas.
- VPA will not evict a pod if it is the single replica of a Deployment, in order to avoid downtime (but you can configure this to be allowed). We had to scale our Deployments’ replicas, and our HPA objects’ minReplicas to 2, in cases where they were 1.
Our Implementation
Installation
First things first, we enable the “verticalpodautoscalers” resource for kube-state-metrics, as it is not included by default. Also, it is advisable to use Prometheus as the metrics storage that VPA utilizes, and since we already have Prometheus deployed in our cluster (via this official helm chart), we make use of that too.
Enabling of kube-state-metrics resource:
...
kube-state-metrics:
collectors:
verticalpodautoscalers: true
...
Deploying VPA:
admissionController:
enabled: true
recommender:
extraArgs:
pod-recommendation-min-cpu-millicores: 10
pod-recommendation-min-memory-mb: 160
v: 4
storage: prometheus
prometheus-address: http://prometheus-server.monitoring.svc.cluster.local:9090
There is no official VPA helm chart, but that does not stop us! Note that we pass the minimum allowed recommended resource values, define log verbosity, and, as mentioned, utilize Prometheus as the metrics storage for the Recommender.
After the kube-state-metrics configuration step and having installed all VPA components, we are ready to see it in action and to test it out!
Helm Template
Being fans of Helm, we define a new, simple template that can be included in our application repositories and developers can use in order to define VPA objects.
Here it is, with accompanying inline comments:
apiVersion: v1
items:
- apiVersion: "autoscaling.k8s.io/v1"
kind: VerticalPodAutoscaler
metadata:
name:
labels:
spec:
targetRef:
apiVersion: "apps/v1"
kind: Deployment # We only use Deployments in our context
name:
updatePolicy:
updateMode: # VPA update mode
resourcePolicy:
containerPolicies:
- containerName: '*' # All containers
minAllowed:
cpu: # Set 10m as minAllowed CPU if not defined
memory: # Set 160Mi as minAllowed memory if not defined
maxAllowed:
cpu: # Set 500m as maxAllowed CPU if not defined
memory: # Set 2000Mi as maxAllowed memory if not defined
controlledResources: ["cpu", "memory"] # Track both CPU and memory
kind: List
---
Thus, in our application’s Helm values.yaml file we can pass values such as these:
vpa:
- name: transifex-devops-test
updateMode: "Auto"
minAllowedCpu: 100m
minAllowedMem: 160Mi
maxAllowedCpu: 500m
maxAllowedMem: 850Mi
...which should not need any further clarification if you have been reading this far.
So, a new VPA object similar to this will be created:
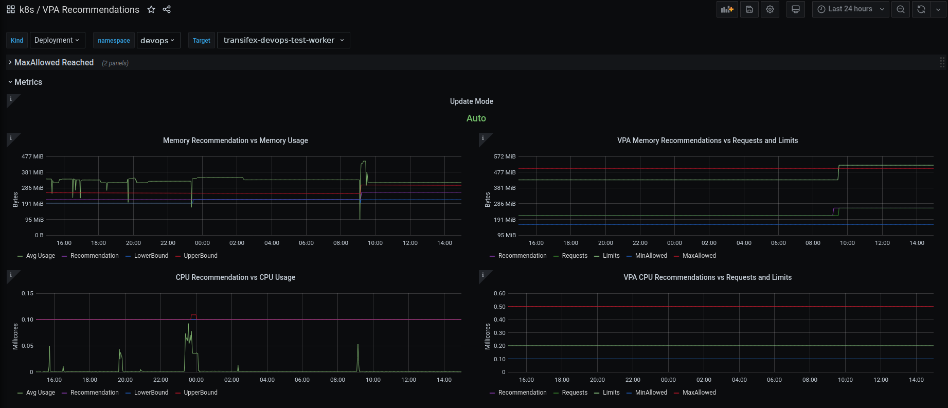
Name: transifex-devops-test-worker
Namespace: devops
Labels:
...
Annotations:
...
API Version: autoscaling.k8s.io/v1
Kind: VerticalPodAutoscaler
Spec:
Resource Policy:
Container Policies:
Container Name: *
Controlled Resources:
cpu
memory
Max Allowed:
Cpu: 500m
Memory: 850Mi
Min Allowed:
Cpu: 100m
Memory: 160Mi
Target Ref:
API Version: apps/v1
Kind: Deployment
Name: transifex-devops-test-worker
Update Policy:
Update Mode: Auto
Status:
Conditions:
Last Transition Time: 2021-06-11T12:00:11Z
Status: True
Type: RecommendationProvided
Recommendation:
Container Recommendations:
Container Name: transifex-devops-test-worker
Lower Bound:
Cpu: 100m
Memory: 297066853
Target:
Cpu: 109m
Memory: 410771395
Uncapped Target:
Cpu: 109m
Memory: 410771395
Upper Bound:
Cpu: 146m
Memory: 554518583
Events: <none>
One annoying detail is that the memory unit is Bytes, so you would have to divide it by (1024^2) if you want the value in the familiar “Mi” format (example: take target value 410771395 bytes = 410771395/(1024^2) MiB =~ 392 Mi. The issue on that is explained here.
It should also be noted here, that although the VPA target concerns the resource request of the container, the limit is also changed (logically). The new limit is set proportionally to the initial proportion of limit/request. For example, if in a Deployment, the container has memory resources: `request: 100Mi` and `limit: 200Mi` and the recommendation is 175Mi, then the memory resources will be `request: 175Mi` and `limit: 350Mi`, because 200/100=2 and 2*175=350.
Testing Phase
Although in the above example we use the “Auto” Update Mode, we did a few tests before actually pushing this into our production EKS cluster.
Firstly, we played around with VPA objects in our “demo” Kubernetes environment, initially following the VPA example, and then making our own VPA tests. We used a simple `stress-ng` container to easily trigger CPU and memory utilization below and above VPA’s recommendation values, in order to verify the behavior of both the Recommender and the Updater in “Auto” mode.
Starting to feel satisfied with those results, we deployed the Vertical Pod Autoscaler in our production cluster, and created a few objects, setting the Update Mode to “Off”. We then created a Grafana dashboard to help us quickly visualize what is happening behind the scenes.
Also, since we have an EFK stack deployed, we also added a few more panels, grabbing VPA components’ logs from Elasticsearch concerning evictions, so that we can know with certainty when an eviction happens.
Example query: `kubernetes.pod_name:"vpa-updater" AND (log:"evicting" OR log:"evicted") AND (log:"$targetName" AND log:"$namespace")
VPA in (Prod)action
Finally, after spending a few days with the above setup and shyly experimenting with “Auto” mode, we decided to go all-in. We started creating VPA objects for our applications’ workers in small batches, spending a couple of days monitoring them, and then moving on to a new batch of workers.
The results have been very encouraging so far!
- No more overcommitting resources! We had a few cases where the memory request was low and the memory limit was too high - say 100Mi to 1000Mi. Closing this gap, and allowing VPA to decide when to give more resources makes our nodes take a sigh of relief.
- The actual number of pods getting OOMKilled and getting stuck in a CrashLoopBackOff has gone down, and we hope to bring as close to 0 as possible, by creating VPA objects for all of the candidate/suitable pods.
- We’ve gained a performance boost, sometimes slight and sometimes more noticeable, on some workloads/workers. Containers that used to often utilize resources up to their set limits, have been now given more room to breathe.
- Sudden spikes in our workloads are even less probable to cause nightmares. HPA is still doing its awesome job well, but now, even if a demanding task comes along, VPA will take charge and mitigate any possible CPU throttling and OOM issues.
Parting Thoughts
Being able to automatically scale our infrastructure and applications, based on the incoming workload is amazing. The actual work that is required to implement autoscaling worker groups, Horizontal Pod Autoscaling and Vertical Pod Autoscaling may be challenging, but definitely do-able by a small team like ours. And although VPA is not at version 1.0 yet, it is working great in most cases.
Afterwards, the work required to keep everything up-to-date is minimal and definitely preferable to having to manually adjust every tiny cluster detail, from number and type of nodes, to container resources and number of replicas.
We will keep working on our infrastructure, its scalability and performance, while also handling all the best tools to our developers, so that everyone can create a performant application, without having to worry about cluster capacity and infrastructure bottlenecks.
More from the blog
View All Posts
Temp incididunt ut labore et dolore magna aliqua 19
Read More
Ommodo consequat uis aute irure 20
Read MoreOccaecat cupidatat non proident, sunt in culpa qui officia 15
Read MoreSubscribe to email updates
Stay up-to-date on what's happening at this blog and get additional content about the benefits of subscribing.
